1月6日,路透社在报道中援引三名匿名知情人士称,特朗普政府为“搅黄”ASML公司向中国公司出口极紫外光刻机(EUV)设备,从2018年起就开始对荷兰政府广泛施压。

2019年6月,国务卿蓬佩奥就在访问荷兰期间要求盟友站队。知情人士向路透社透露:蓬佩奥当时要求荷兰首相马克·吕特阻止这笔交易,美国官员至少在四次会议中向荷兰官员施压。
7月吕特访问华盛顿时,美国副国家安全顾问库伯曼又给他一份情报报告,大谈“中国获得光刻机的可能后果”。随后,荷兰政府选择不续签ASML的出口许可。
11月6日,《日本经济评论》最先报道了相关交易因许可证问题被推迟发货的消息,并认为ASML成为美国政府压力下的“牺牲品”。
公司发言人摩尔斯回应,“延迟发货”仅为媒体猜测,已经申请了新的许可证,仍在等待获批。“公司遵守的法律。法律说你需要许可证才能出口EUV,我们已经申请了许可证。”

ASML公司员工正组装一台半导体光刻机 图自:路透社
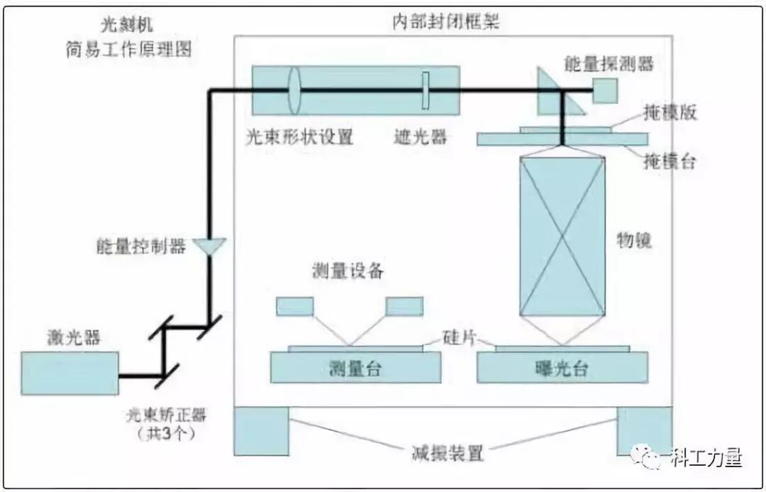
ASML是世界上最重要的半导体供应商。光刻机则是半导体生产制造环节最重要的核心部件,其关键技术一直被ASML公司垄断。EUV光刻机则是该公司最先进的设备。为了不让荷兰卖光刻机给中国,这届美国政府可谓操碎了心。
但不论有没有EUV光刻机,ASML预计2020年向中国出售其他产品,销售额会继续增长。路透社评论,此事显示白宫对于阻止中国获得先进芯片制造能力有多么重视,也证明美国政府试图单方面限制对中国出口先进技术时,面临着多么大的挑战。
文 | 陈兴华
本文转载自微信公众号“科工力量”(ID:guanchacaijing),原文首发于2019年9月6日,标题为《光刻机之战》。
不起眼的“小人物”也能崛起为“大人物”,这样的通俗道理同样发生在一家荷兰光刻机公司——ASML(阿斯麦)身上。上世纪八十年代初,飞利浦在实验室里研发出stepper(自动化步进式光刻机)原型,而当时,由于这款原型机不够成熟,以及光刻机市场太小,飞利浦去美国和P&E、GCA、Cobilt、IBM等公司谈了一圈也没人愿意合作。后来,荷兰本土ASM International公司闻讯主动要求与飞利浦合作,不过后者认为ASM只有半导体前后道的经验,而且“体量太小”玩不了光刻机。但在ASM老板Arthur Del Prado苦苦追求下,双方谈判一年多后,决定各出资210万美元成立占股50:50的合资公司ASML。 然而,1984年4月1日ASML成立时,飞利浦狡猾地把十六台还没做好的库存PAS2000光刻机折价180万美元算出资,也没有再拨付经费,甚至不提供办公室。31个ASML初期员工就在飞利浦大厦外的简易木棚房办公。ASML最早成立时的简易平房,后面的玻璃大厦是飞利浦另一方面,同样在八十年代初,为了不被强劲发展的美日甩开距离,欧洲共同体在高科技领域推出政府资助主导的“尤里卡计划”。在这个计划框架内,关于集成电路的子计划叫做JESSI,而JESSI里面最重要的一个项目叫做MEGA。飞利浦和德国的西门子是MEGA项目的核心主导。两大巨头计划五年内各出资约15亿马克,其中两国政府资助约5亿马克,目标是在八十年代末赶上日本人。不过,考虑到内存业投资巨大和风险巨大,两个公司进行了分工:飞利浦负责SRAM,西门子负责DRAM。 也是在1984年,MEGA项目正式启动。西门子采取直接引进日本的技术,包括东芝DRAM技术、佳能光刻机等,并于1987年顺利量产了1Mb DRAM,且业务蒸蒸日上。然而,由于SRAM的市场需求不旺,以及英特尔把它集成到CPU里(cache缓存)。这导致飞利浦的年产能足够当时全球用三到四年,其SRAM项目最终失败。 此后,亏了血本的飞利浦开始将战略眼光转向东亚,于1987年与台湾的工研院成立合资公司——台积电,占股为27.5%。飞利浦孤注一掷,毫无保留地把MEGA生产线开放给台积电学习,然后再原封不动地把整条生产线搬到台湾给台积电。事实证明,飞利浦之后从这项合作中获益颇丰。 不过,值得注意的是,在1988年底台积电生产线快装好的时候,发生了一场意外的火灾。台积电把所有被烟熏过的光刻机退回ASML,并重新下了17台新机的订单。ASML刚好资金非常紧缺,这些订单在关键时刻救了急。结果为火灾买单的保险公司,成了当时ASML最大的客户。实际上,八十年代末正值半导体市场大滑坡,导致一众美国光刻机厂商都碰到严重的财务问题,纷纷破产或倒下。但也许时势造英雄,某种程度上,飞利浦在MEGA项目上的失败催生了台积电,而台积电的一场大火扭转了ASML的命运。 经过如此因缘巧合、互相扶持,ASML和台积电从两个当时默默无闻的小公司崛起成如今的半导体行业绝代双骄。他们的运数夹带着历史的偶然和图腾下的必然,而历史遗弃了飞利浦和美国公司的“傲慢与偏见”。
二战结束后不久。1947年,美国贝尔实验室发明第一支点接触晶体管。八年后,贝尔实验室再使用800支晶体管组装了世界上第一台晶体管计算机TRADIC。自此,光刻技术开始萌生发展。早期的晶体管计算机,主要应用在军事领域。到了六十年代初,仙童半导体发明了至今仍在使用的掩模板曝光刻蚀技术,并且建立了世界上第一台2英寸集成电路产线。这使得计算机具备体积更小、适用,性能更优秀的可能,在这之前,诸如IBM的701和650系列计算机均是使用电子管的庞然大物。使用晶体管的计算机有所改善,但也不甚理想。 IBM选择了仙童半导体的光刻工艺和产线,并为IBM360计算机投入总计50亿美元,这一金额是美国研制第一颗原子弹曼哈顿工程的2.5倍。1964年4月7日,IBM360的六个型号推出约一年半后,于1966年底IBM公司年收入超过了40亿,纯利润高达10亿美元,跃升美国十大公司行列。五年内IBM360共售出了32300台,创造了当时电脑销售奇迹。 IBM360被誉为“改变人类生活”的伟大发明,它的巨大成功反过来推动了美国、日本等厂商的光刻技术和集成电路产业发展。当时,冷战正进行到关键时候,美国对半导体和集成电路的需求越来越大,美国国内供应短缺。日本利用这个机会迅速接过该产业。而此前日本半导体应用主要在收音机领域,美国根本不予重视。六十年代末,意在电子产业图腾的日本尼康和佳能开始进入光刻领域。 不过,那时的掩模板是1:1尺寸紧贴在晶圆片上,而晶圆也多只有1英寸大小。光刻还算不上高科技,半导体公司通常自己设计工装和工具,只有GCA、K&S和Kasper等少数公司做过一些相关设备。比如GCA公司开发的光学图形发生器和分布重复精缩机。七十年代初,光刻机技术更多集中在如何保证十个甚至更多个掩模板精准地套刻在一起。之后,美国公司开始竞赛。Kasper仪器公司首先推出了接触式对齐机台,并借此取得了领先,Cobilt公司则开发出了自动生产线。但接触式机台后来很快被接近式机台所淘汰,因为掩模和光刻胶多次碰到一起太容易污染。此外,当时拿到美国军方投资的Perkin Elmer公司推出了投影式光刻系统,搭配正性光刻胶极为好用而且良率颇高,因此迅速占领了市场。1978年,GCA公司推出真正现代意义的自动化步进式光刻机(Stepper),通俗一点说是机器曝光完一块挪个位置再刻下一块,实现“自动化”,其分辨率比投影式高5倍,达到1微米。不过,由于刚开始Stepper生产效率相对不高,Perkin Elmer在后面很长一段时间仍处于主导地位。80年代一开始,GCA的Stepper还稍微领先,但很快尼康发售了自己首台商用Stepper NSR-1010G,拥有更先进的光学系统,而且极大提高了产能。 八十年代,尽管美国光刻机厂商“群雄争霸”,但光刻机市场仍仍未成熟,还只是一个小市场,一年卖几十台的公司就算大厂。同时因为半导体厂商相对固定,一台机器能用很多年。这导致哪家的机器落后一点,就没人愿意买。技术领先成为夺取市场的关键,赢家通吃。 GCA和尼康一起挤压了其它厂商的份额,尤其是Perkin Elmer的投影式光刻。P&E的市场份额从80年超过三成快速跌到84年不到5%。但是,由于GCA的镜片组来自德国蔡司,不像尼康自己拥有镜头技术,合作方面的磨合问题使得GCA产品更新方面一直落后了半拍。1982年,尼康在硅谷设立尼康精机,开始从GCA手里夺下一个接一个大客户:IBM、Intel、TI、AMD等。在日本国内,半导体产业大发展,东京电子、 NEC、东芝等厂商的采购也推动了尼康的发展。两年后,尼康已经和GCA平起平坐,各享三成市占率。Ultratech占约一成,Eaton、P&E、佳能、日立等剩下几家每家都不到5%。光刻机的发展经历了2000年前的接触式光刻机、接近式光刻机,投影式光刻机,步进式光刻机,步进式扫描光刻机,到2000后的浸入式光刻机和EUV光刻机糟糕的是,1986年前后半导体市场大滑坡,此前在世界范围内强势崛起的日本NEC、东芝和日立等开始收缩,三星则在政府资助下利用“反周期规律”收割市场,这导致美国绝大多数光刻机厂商都碰到严重的财务问题。同期,GCA和P&E的新产品开发都停滞了下来。但美国人显然不会就此罢休,于1986年和1991年两度逼迫日本签订有利美国的《半导体协定》。利用“政治手腕”的美国半导体并没有迅速改善,而在光刻机厂商中,1988年GCA资金严重匮乏被General Signal收购,又过了几年GCA找不到买主被关闭。General Signal旗下另外一家Ultratech最终被MBO收购,但是规模也不大。1990年,P&E光刻部也支撑不下去被卖给SVG。美国的光刻机时代宣告结束。不过,当时日本的半导体产业由于内部问题、行业萧条和美国、韩国的外部冲击,开始走向了衰败,但日本的光刻机仍然占据优势。1980年还占据大半壁江山的美国三雄,到八十年代末地位完全被日本“微影双雄”取代。
九十年代的光刻机市场,实际是尼康、佳能与新晋的ASML的竞争。虽然ASML的光刻机初期销量惨淡,第一年只售出一台,但最终还是获得飞利浦的支持。此时,尼康和佳能仍在“收拾”美国市场。而ASML着重开发新兴市场,先后于香港设立地区总部,于韩国设立办事处,并且活跃在中国内地、俄罗斯等地。
推出两代光刻机后,1994年ASML的市场份额只有18%,但设计超前的8英寸PAS5500成为扭转时局的重要产品,另外1995年的IPO也给ASML插上了翅膀。率先采用PAS5500的台积电、三星和现代(后来的Hynix)很快决定几乎全部光刻改用ASML。由于ASML对半导体新兴市场的主动出击,公司获得了极大的发展。1999年公司营收首次突破10亿欧元,达到12亿欧元;而2000年时营收更是翻了两倍以上,达到27亿欧元。此后,ASML在全球市场和光刻技术不断攻城略地。 在技术方面,半导体领域的原生驱动力是摩尔定律。这个预言中间改过一次,美国戈登·摩尔博士1965年最早的预言是集成电路密度每年翻倍,而1975年他自己改成每两年翻倍。但谁也没想到,光刻光源被卡在193nm无法进步长达20年。为了实现摩尔定律,光刻技术就需要每两年把曝光关键尺寸(CD)降低30%-50%。根据瑞利公式:CD=k1*(λ/NA),光刻机厂商能做的就是降低波长λ,提高镜头的数值孔径NA,降低综合因素k1。而当时降低波长λ成为最直接有效的方法。 九十年代末,科学家和产业界提出了各种超越193nm的方案,其中包括157nm F2激光,电子束投射(EPL),离子投射(IPL)、EUV(13.5nm)和X光,并形成了以下几大阵营:157nm F2,13.5nm EUV LLC,1nm 接近式X光,0.004nm EBDW或EPL,还有0.00005nm IPL。不过,以上所有方案和阵营都以失败告终,它们败给一个工程上的简单解决办法:在晶圆光刻胶上方加1mm厚的水,水可以把193nm的光波长折射成134nm。自此,浸入式光刻成功翻越157nm大关。加上后来不断改进的高NA镜头、多光罩、FinFET、Pitch-split、波段灵敏的光刻胶等技术,浸入式光刻机一直做到如今的7nm。2002年,台积电的林本坚博士在一次研讨会上正式提出了浸入式193nm的方案,这基本上宣判了半导体界正在开发的各种光刻技术方案的死刑,而ASML抓住机会,在一年的时间内就开发出了样机并在之后推出浸入式产品XT:1700i,该光刻机比之前最先进的干法光刻机分辨率提高了30%,可以用于45nm量产。世界各大半导体厂商广为采纳,而XT:1700i也成为ASML对尼康、佳能的致命一击。在ASML推出浸入式光刻机XT:1700i的前后脚,尼康也宣布自己突破完成了157nm产品以及EPL产品样机。然而,浸入式方案属于小改进大效果,ASML产品成熟度高,所以很少有厂商去订尼康的新品。随后,尼康被迫也宣布去做浸入式光刻机,但为时已晚。一方面,光刻机就像印钞机,材料成本可以忽略不计,而时间就像钻石一样珍贵。新产品需要至少1-3年时间由前后道多家厂商通力磨合,哪一家厂商尽早量产就有更多时间去改善问题和提高良率。另一方面,ASML和台积电的合作也更为紧密,ASML自然深度获得台积电的浸入式方案技术。反过来,选择ASM产品的台积电、三星、海力士也在之后崛起成为世界三大半导体豪强。 佳能当年的数码相机称霸世界、利润可观,对一年销量只有百来台的光刻机重视不够。直到现在佳能还在卖350nm和248nm的产品,给液晶面板以及模拟器件厂商供货。尼康在ASML的阻击下遭遇了大溃败,其在2000年前后还是全球光刻机老大,但之后一直呈现下滑态势,直至ASML如今统领光刻机近八成市场份额。实际上,2000年后,由于缺乏新一代157nm激光需要配置的反折射镜头技术,这也是让ASML焦虑的地方。而美国SVG拥有最成熟的157nm光学技术。另外,在美国能源部和几大芯片巨头合建的EUV光刻联盟里,ASML还只是个小配角。在技术升级战略的重要关头,ASML决定报价16亿美元收购市值只有10亿的SVG。不过,这次收购同样遭到美国政府和商会的阻挠,美国外国投资委员会在收购协议上加了一堆条件,其中包括不许收购SVG负责打磨镜片的子公司Tinsley,以及保证各种技术和人才留在美国等。另外,美国华尔街资本还大举买入ASML股份实现对该公司控股。如今,ASML的三大股东资本国际集团、贝莱德和英特尔均来自美国。 上述条件让ASML“顺理成章”地成为了半个美国公司。而与此同时,ASML也享受到美国强劲基础科学带来的好处,为多年后在EUV一支独秀做了有力铺垫。2015年,EUV光刻机可量产的样机发布。虽然售价高达1.2亿美元一台,但还是收到各半导体厂商诸多订单,排队等交货。
售价1亿美元以上的EUV光刻机,该机重达180吨,超过10万个零件,需要40个集装箱运输,安装调试需要超过一年时间。
我国光刻机设备的研制起步也不晚。从上世纪七十年代开始,先后有清华大学精密仪器系、中科学院光电技术研究所、中电科45所投入研制。其中,清华大学精密仪器系研制开发了分步重复自动照相机、图形发生器、光刻机、电子束曝光机工件台等半导体设备。另外,中科学院光电技术研究所在1980年研制出首台光刻机,中电科45所1985年研制我国同类型第一台 g线1.5um分步投影光刻机等等。不过,八十年代底,中国一大批企业纷纷以“贸工技”为指导思想。产业抛却独立自主、自力更生的指导方针,盲目对外开放。由于没有了顶层设计,中国的集成电路在科研,教育以及产业方面出现了脱节:研发方面单打独斗,科研成果转化成产品微乎其微。2000年之后,中国半导体产业幡然醒来。进入了海归创业和民企崛起的时代。中星微的邓中翰于1999年回国,中芯的张汝京于2000年回国,展讯的武平和陈大同于2001年回国,芯原的戴伟民于2002年回国,兆易的朱一明于2004年回国。他们带着丰富的经验和珍贵,涌入了中国半导体产业的大潮。中国半导体厂商的发展,使得他们需要采购更多光刻机设备,而这推动了国内光刻机发展。目前国内从事集成电路前道制造用光刻机的生产厂商只有上海微电子和中国电科旗下的电科装备等。不过,尽管中国在后道光刻机在市场上有不俗表现,但在ASML、尼康、佳能统治的前道光刻市场上则几乎空白。国内的长江存储、中芯等也选择了ASML的前道光刻机。要真正实现不被“卡脖子”,这一领域还有待奋发突破。 附录:光刻工艺的过程
第一步:铺胶
涉及流体力学、表面物理和化学

第二步:量测与曝光
量测
涉及 光学、数学

曝光
涉及 光学、数学、高分子物理与化学、表面物理与化学

赞
赞
已有1019人赞